Release Notes - July 26th 2022

This article provides an overview of changes and additional features included in the July 26th, 2022 release. The changes made in this release mainly concern Puzzel Contact Centre (Admin Portal, Agent Application and Puzzel Case Management).

 

Agent Application

Additional ringer for all media types

In a previous release we added the functionality to chose different sounds for different media types (email, chat, phone etc.) when there was a new incoming requests. We also have the functionality to add an additional ringer for incoming softphone calls. This functionality have now been extended to cover all media types. To enable this feature, open the Settings tab in the Agent Application then navigate to Notifications and check the checkbox for Secondary audio device under the General section. Once checked, a drop-down menu will appear and your devices available audio devices will be available. You can listen to the selected device by clicking the play button next to the drop-down menu. 

Bug fixes & Improvements

Agent Application

  • Shortcut name "Mute/Unmute call" is misleading and has been changed to "Call on hold/off hold"
  • Change reset password link bug is now resolved. It's possible to reset password now again from the Agent Application
  • Under Settings -> Edit User. the mobile number field input is now using improved validation rules
  • Improved the layout when adding a comment when forwarding a call or an email
  • Reworked the calculation used for height for external widgets. This removes the annoying scrollbar that was previously visible for external widgets
  • Improved the view and columns in the queue overview for scheduled tasks. The expected Queue for the task is now displayed and the ordering of the columns are more logical
  • Various translation improvements

 

Recording Viewer

 

  • Fixed a bug that caused that voice recordings could not be played in Microsoft Dynamics

Supervisor Dashboard 

This release comes with many handy improvements for the Supervisor Dashboard. 

KPI Alarms visualised in Dashboards

With the newest version of the Dashboard project, the KPI alarms that are currently active, are visualised in the Dashboard as well.
Essentially, all KPI alarms, that are defined in the Services -> KPI alarms section, have conditions that define each alarm - for example the number of requests in queue is equal or greater than 5. Whenever this condition is met, the alarm is triggered.
When this happens, this is reflected in two places - one is the queue overview and the other one is any Dashboard, which contains the queues in question. 

Within the dashboard, the visual effect is similar to that of the queue overview and looks like this:

Widget Preferences and Customisation 

Another important set of improvements that are added to the Dashboard is around the ability to customize different aspects of a widget - the font size of a table header or rows, the position of the labels or columns in the grid and even being able to apply a custom text to a given label or column. 
All of this flexibility is now possible as part of the Preferences capabilities of the Dashboards, which looks like this:

 

To get much more details on what the exact options and capabilities are, please refer to the following article.  

CFT

For the Call Flow Tool, we are introducing one improvement - the ability to disable automatic CFT prefix for new sound files/queues/menus.
The default current behaviour would prefix the name of newly created sound files/queues/menus with the Callflow and module name.
With the new implementation, this behaviour can be toggled on/off via a designated checkbox - "Add configuration name as module name prefix", located in the Service module details section.

Analytics

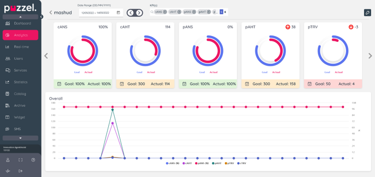
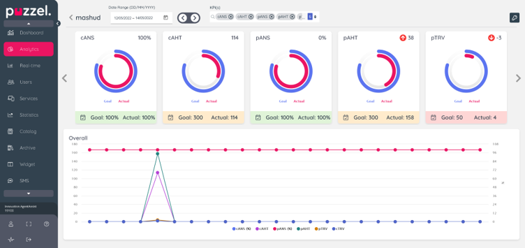
Performance Management - Individual Agent KPI Details

A new view is added to allow drilldown to an individual agent for a more detailed inspection of the performance results. Now you can click on an agent name from the performance results list page for a better view including:

  • Visualise KPI cards assigned to the agent for selected period
  • Visualise the actual differences compared to previous periods and the trend direction
  • View goal details including effective dates by clicking on the KPI card details icon
  • Visualise performance trends over time with overlayed line chart

Statistics

On the Statistics page in Admin Portal, in the agent level statistics reports Details for agents (ID) incl. time logged on and Details per agent per queue we have (a few weeks ago) added 5 new optional columns, that customers can add using Customise.

The new optional columns are

  • Put on hold
  • Consults done
  • Consults received
  • Transfers received
  • Phone occupancy / Occupancy (different name and content in the 2 reports)

Here is an example report where the new optional columns are added:

 

(We already have an optional column for Calls transferred/Forwarded)

Each column’s description can be found in the report description available behind the “?” on page Statistics – Reports in Admin Portal, and also as a tooltip for the column header in the report.

These new columns might be useful if you wonder who are doing many Put on holds and consult calls, and who are receiving lots of consult calls and transferred calls.

 

Call recording of consult calls - improvement/change

If an agent’s call is being recorded and the agent makes a consult call, we include the consult part in the recording file for this agent’s conversation. By default, what is said by a consulted agent is included in the call recording file, but what is said by a person answering a consulted phone number is not included. However, what the recorded agent says during the consult part is always included in the recording file. 

Since several customers have asked for the possibility to exclude from the call recording files what both parties say during a consult call, we will later this summer change the default behaviour a bit. When the change is deployed, a recording file for an agent conversation that includes a consult call to a phone number will contain silence for the consult part instead of only the agent’s voice as today. 

It is possible for Puzzel to configure if the consult part for consult to agents and/or consult to phone numbers should be included in the recording file or not. After the change, the consult part in a call recording file will contain both parties or just silence. 

Today’s Call Recording documentation will be updated after the change is implemented.

 

Puzzel Case Management (Puzzel Ticketing)

Date/Time stamps added for file attachments

When viewing file attachments in an email or in the attachments widget, a date and time stamp has now been added.  This will be particularly useful if you have multiple revisions of a file with the same name within your email thread.  It will clearly identify to an agent, what is the most recent version of a file.

Ability to reply without quoting previous messages

On the email channel settings page: Settings -> Ticket Channels -> Email, there is now a third option under the 'Reply Content Rule' drop-down menu called: ‘Do not include any previous emails in reply’.  This function will apply the default behaviour when an agent replies to, or forwards a message via the email channel.

Published

Last updated